暢談冷水機的低壓故障及解決方法
來源:m.568869.com
發布時間:
冷水機在使用過程中會一直磨損。因此,我們需要定期記錄和分析其運行參數,傾聽運行中的聲音,檢查雪(制冷劑)和冷凍油的使用情況,并對其進行定期維護。下面列出了冷水機運行中常見的問題和解決方案,希望能對您有所幫助。
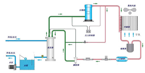
壓縮機吸入壓力過低,導致低壓保護繼電器動作。壓縮機吸入壓力反映蒸發壓力,正常值為0、4~0、6MPa,保護值為0、2MPa.如果吸入壓力低,則回風量小,制冷量不足,造成電能浪費。對于由回風冷卻的壓縮機馬達而言,散熱不良容易損壞電機。
低壓故障的原因如下:制冷劑不足或泄漏。如果制冷劑不足且僅發生部分泄漏,則停機時平衡壓力可能較高,啟動后吸入壓力和排氣壓力可能較低。壓縮機運行電流小,運行時間短。將報告低壓故障。
冷水機制冷劑水流量不足,吸收熱量少,制冷劑蒸發效果差,為過冷過飽和蒸汽,易產生濕壓縮,表現為機組進出水壓差較小,溫差越大,吸入溫度越低,吸入口結霜。水流量不足的原因是系統中存在空氣或水短缺。解決方案是在管道高度安裝排氣閥進行排氣。
